Modèles & Marques
GL
Magazines
Docs & Schémas
Docs
Annonces
Forum
Connexion
Base documentaire
Retrouvez les magazines dans notre nouvel espace avec visionneuse intégrée :
https://magazines.retrotechnique.org
Document n° 67137
Nombre de fichiers : 9
Placé par : Jean-michel_bourque
Mise en ligne : 27/02/2019
Schéma
En lien avec le modèle
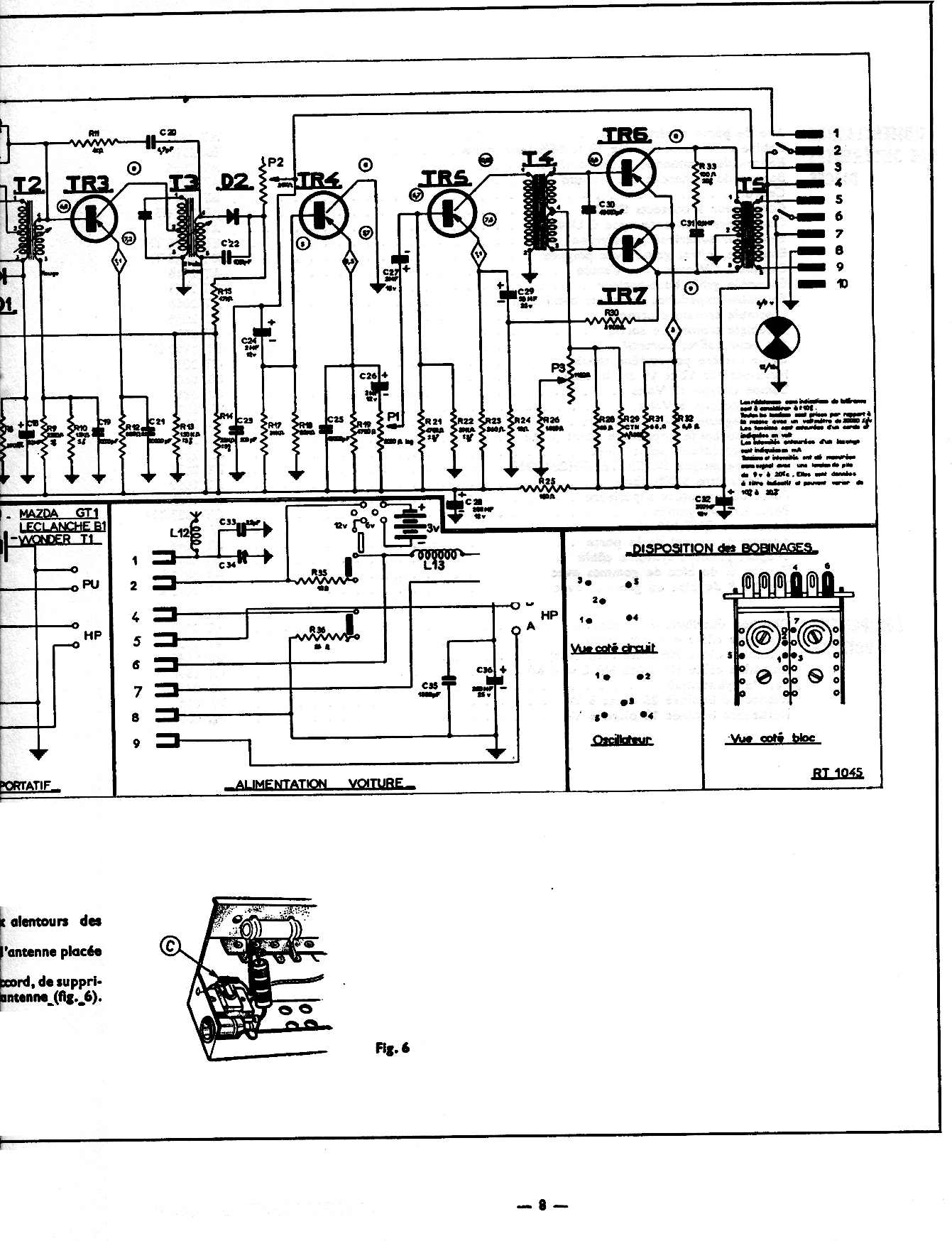
Ducretet-Thomson - RT 1045
p. 1
p. 2
p. 3
p. 4
p. 5
p. 6
p. 7
p. 8
p. 9
Signaler un contenu erroné ou une anomalie