Modèles & Marques
GL
Documents
Docs
Annonces
Forum
Connexion
Base documentaire
Retrouvez les magazines dans notre nouvel espace avec visionneuse intégrée :
https://magazines.retrotechnique.org
Document n° 18134
Nombre de fichiers : 3
Placé par : Jean-michel_bourque
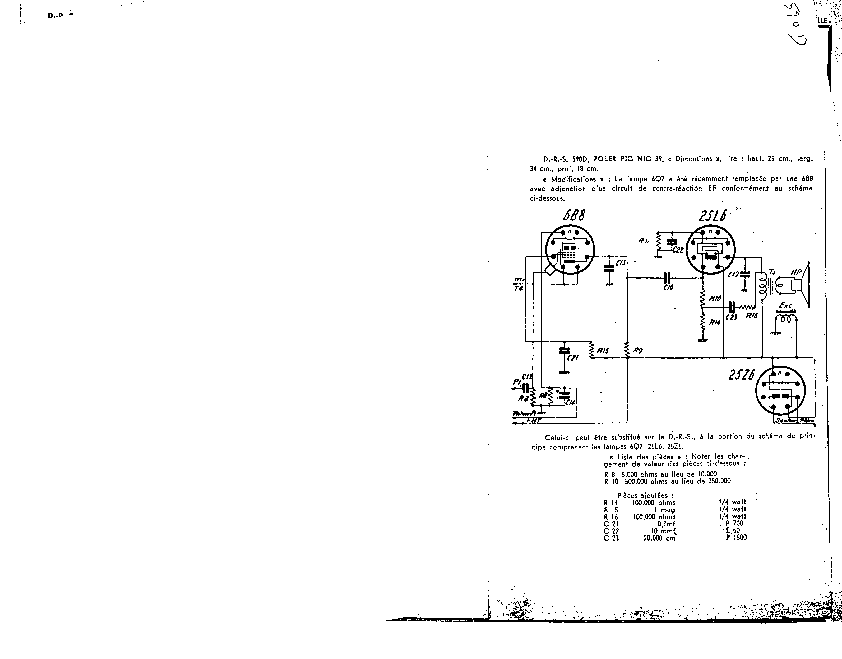
Origine : Documents-Radio-Service fiche 590D
Schéma
En lien avec le modèle
Poler - Pic Nic 39
p. 1
p. 2
p. 3
Signaler un contenu erroné ou une anomalie